Microsoft SQL database monitoring
Site24x7's Microsoft SQL database monitoring offers real-time performance tracking and instant alerts for your Microsoft SQL databases. Ensure high availability and optimal performance with customizable alerts.
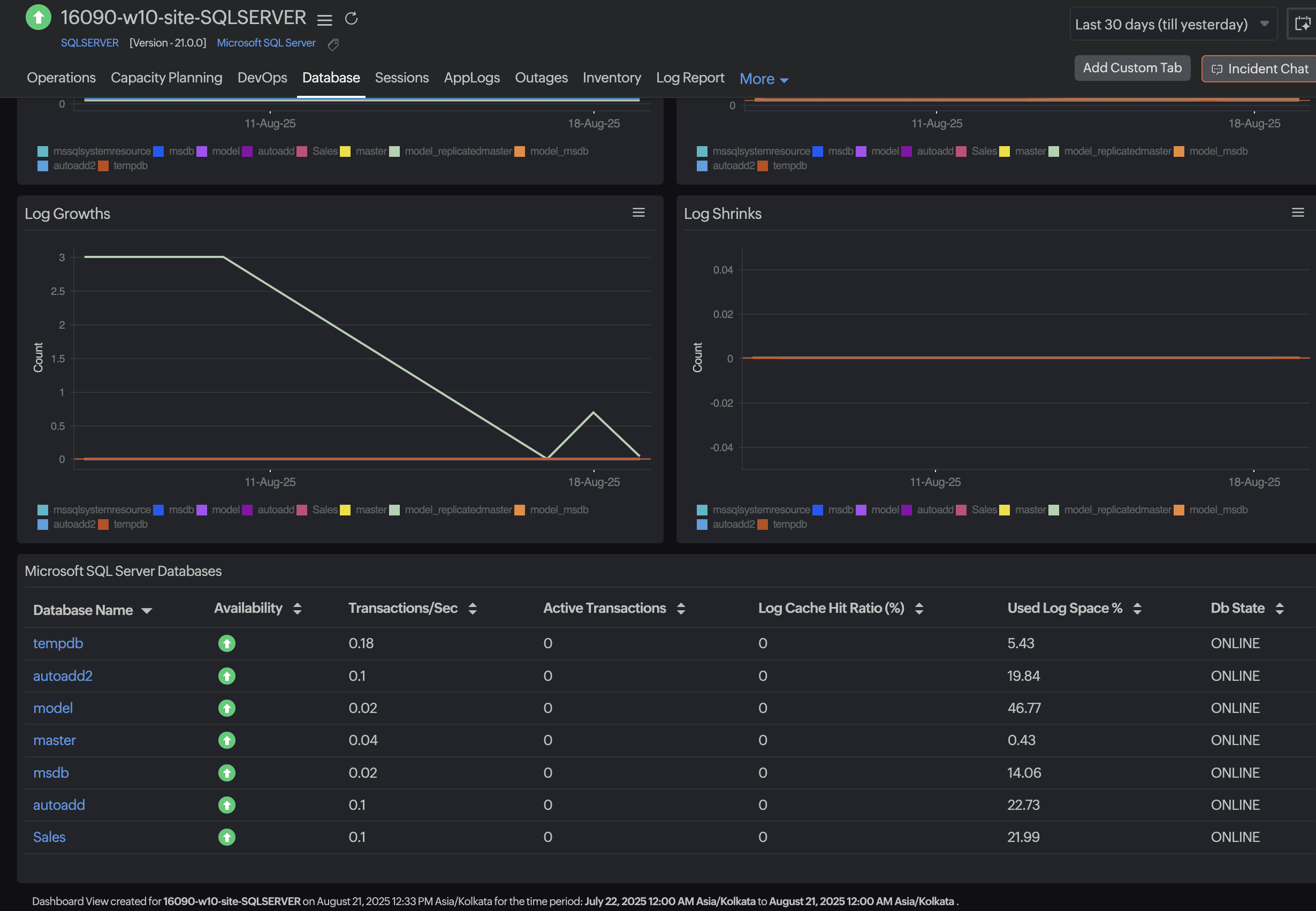
Get real-time insights into critical performance indicators like the database state, database size, transactions, top data and log files, recent backup details, slow and expensive queries, and top tables by size. These will help you manage and optimize your Microsoft SQL database instances effectively.
Prerequisites
-
Ensure AppLogs is enabled. To enable it, go to Admin > AppLogs > Settings and toggle Collect application logs from servers using AppLogs to Yes.
-
The Site24x7 Windows agent version should be 21.0.0 or above.
-
The .NET version should be 3.0 or above.
-
The Microsoft SQL Server version should be 2008 or above.
-
The Site24x7 agent needs a few privileges to collect the metrics. Provide the required permissions and follow the steps as stated in this help document to add your SQL Server monitor.
SQL database monitor
-
Log in to Site24x7 and go to Database > Microsoft SQL Server.
-
Select the SQL Server instance.
-
Go to the Database tab.
-
Click Discover Databases in the top-right corner.
-
In the pop-up window, select the databases you would like to monitor and click Add.
Your SQL database monitors will now be added. By default, 10 databases will be added for monitoring. To view the detailed metrics for a database, click the particular database name.
If you are an existing customer, go to your SQL Server monitor. On the monitor details page, under Database Details, toggle Enable Full-Fledged Monitoring to Yes and click Enable Now.
Your databases will now be added for monitoring. Scroll down to the Microsoft SQL Server Databases widget and click a database name to access its detailed metrics view page.


Supported database metrics
Find the extensive list of essential metrics that can be monitored using our advanced SQL database monitor.
IT automation
Site24x7 provides exclusive IT automation templates that enable you to automate remedial actions when there is an outage or threshold breach.
Security
The Site24x7 server monitoring agent never stores your data on the Site24x7 app servers. The username and password are encrypted in the agent for security reasons.
Licensing
Each SQL Server instance consumes one advanced monitor license and includes monitoring for 25 individual databases. For each additional database, one basic monitor license will be consumed. For more information, contact support@site24x7.com.
