Help Docs

Performance metrics of Mid-server

The Mid-server performance metrics provide you with real-time visibility of your Mid-server's and the efficiency of your configured Mid-server(s).

These metrics help you monitor system resource usage, request handling capacity, and analyze downtime trends, ensuring that the Mid-server can reliably act as a secure communication bridge between your internal infrastructure and the Site24x7 cloud platform.

To access the added Mid-server:

  1. Navigate to Admin > Mid-server > Mid-server.

  2. Click the added Mid-server's name to view the metrics.

Summary 

Metrics Description Units
System CPU Utilization Displays the graphical view of CPU usage over time. Identifies performance spikes and potential resource bottlenecks Percentage
System Memory Utilization Displays memory usage in real time. Identifies performance degradation and assists in monitoring memory workloads Percentage
Requests per Minute Handled Displays the number of requests processed each minute. Helps to identify traffic patterns and server workloads Count

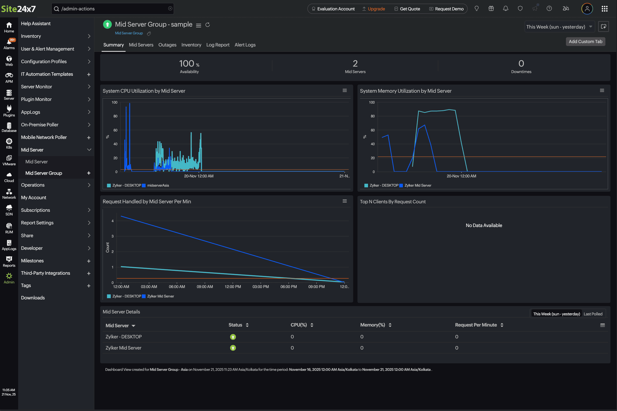
Performance metrics of Mid-server Group

Mid-server Group's performance metrics provide insights into the operational efficiency, availability, and workload distribution of all Mid-servers within a group. These metrics help administrators monitor the health and performance of the Mid-server infrastructure, identify potential bottlenecks, and ensure optimal communication between the Site24x7 agents and the Site24x7 cloud platform.

To access the added Mid-server Group:

  1. Navigate to Admin > Mid-server Group > Mid-server Group.

  2. Choose the Mid-server Group name to view the metrics.

Summary 

Metrics Description Units
System CPU Utilization by Mid-server Displays the graphical view of CPU usage over time. Identifies performance spikes and potential resource bottlenecks Percentage
System Memory Utilization by Mid-server Displays memory usage in real time. Identifies performance degradation and assists in monitoring memory workloads Percentage
Requests per Minute Handled by the Mid-server Displays the number of requests processed each minute. Helps to identify traffic patterns and server workloads Count

Mid-server details

Metrics Description
Mid-server Displays the name of the active Mid-server(s)
Status Displays the status of the Mid-server (Up, Down, Critical)
CPU (%) Displays the current CPU utilization as a percentage
Memory (%) Displays the current memory utilization as a percentage
Requests per Minute Displays the number of requests handled per minute by the Mid-server

Mid-servers 

Mid-servers Details

Metrics Description
Name Displays the name of the active Mid-server(s)
Status Displays the status of the Mid-server (Up, Down, Critical)
OS Displays the associated operating system
IP Address Displays the IP address of the associated Mid-server
Hostname Displays the name of the host assigned with the Mid-server

Related articles

Was this document helpful?

Would you like to help us improve our documents? Tell us what you think we could do better.


We're sorry to hear that you're not satisfied with the document. We'd love to learn what we could do to improve the experience.


Thanks for taking the time to share your feedback. We'll use your feedback to improve our online help resources.

Shortlink has been copied!