Cloud observability in focus: How Site24x7 strengthened cloud monitoring in 2025

Cloud monitoring became more important as enterprises scaled distributed systems, multi-region deployments, and hybrid environments. Teams needed better cloud performance insights, clearer resource usage visibility, and stronger automation to prevent outages and control costs. This year, Site24x7 delivered a rich set of cloud monitoring updates across AWS, Azure, GCP, and OCI, helping teams stay ahead of issues and optimize their cloud footprint. We have also been recognized as a Product Challenger in the ISG Provider Lens™ for Private/ Hybrid Data Center solutions 2025.
Here is a look at what changed and how these additions help you manage your cloud environments with more clarity.
AWS monitoring
Expanded observability across compute, storage, networking, and multi-account setups. New monitoring capabilities added to AWS monitoring this year include:
- AWS Lambda Managed Instance: Monitor CPU, memory, disk, network, and concurrency for Lambda Managed Instances to detect capacity and environment issues early.
- Amazon RDS Cluster: Gain deeper insight into Aurora performance, memory health, replication lag, ephemeral storage, and read/write latency.
- Amazon ECR repository: Track image activity, storage use, and config changes so team members stay aware of replication and cache rule updates.
- Amazon DLM: Monitor EBS snapshot and AMI life cycle policies and detect execution failures to ensure automated backups work as intended.
- AWS ElastiCache Valkey: Get detailed metrics at serverless, cluster, shard, and node levels to detect cache bottlenecks and optimize performance.
- AWS PrivateLink: Track VPC endpoint and endpoint service availability and performance for secure internal traffic visibility.
- AWS CloudWatch Logs: Centralize logs with real-time alerts and metric correlation to speed up troubleshooting without tool switching.
- AWS Organizations: Group and monitor all AWS accounts, set threshold alerts, and get notifications for new or suspended accounts.
- Amazon Cognito: Track user authentication, identity pool metrics, and unauthorized access attempts with instant alerts.
Major enhancements introduced alongside the new monitoring support:
- Topology View: Visualize your AWS accounts, services, and regions in one map to spot dependencies and troubleshoot faster.

- Delegated Admin integration: Use Delegated Admin to centralize AWS account monitoring without management account access.
- Expanded EC2 service quota monitoring: New EC2 quota metrics help you stay ahead of resource limits and avoid capacity issues.
- Enhanced VPC flow log monitoring with Athena support: Analyze flow logs stored in S3 via Amazon Athena for cost efficient, fast network traffic insights.
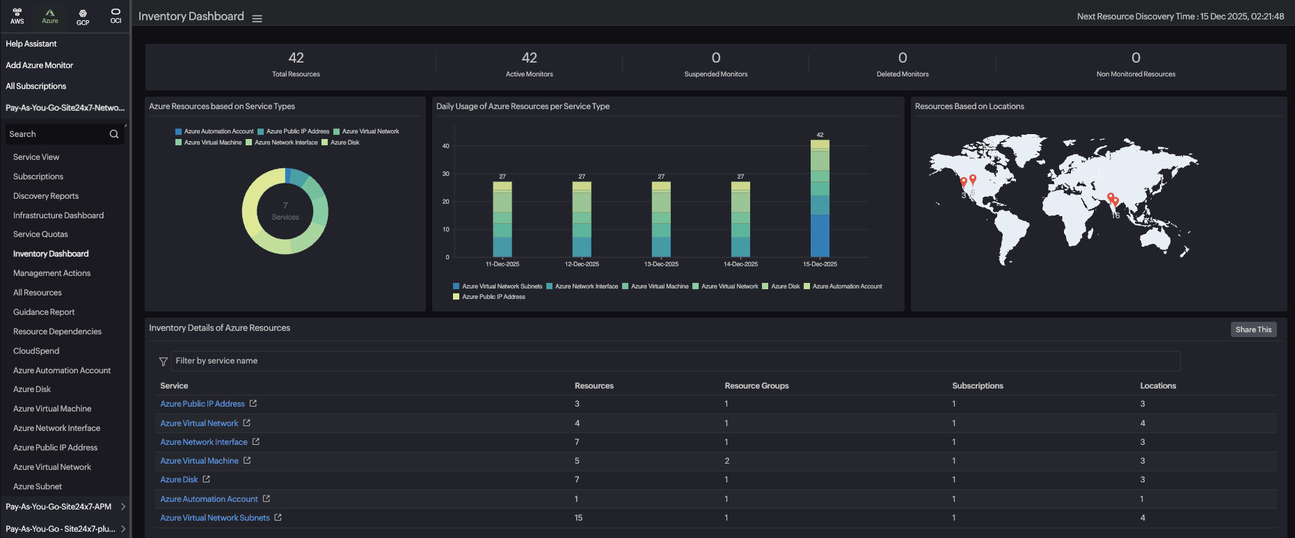
Microsoft Azure monitoring
Improved application insight, data flow reliability, and resource governance across Azure environments.
- Smarter Azure Bots: Track bot responsiveness with availability, latency, and error trend metrics.
- Enhanced observability for Cosmos DB for MongoDB (vCore): Spot consumption spikes, storage pressure, and early performance degradation.
- Deeper insights for Azure Virtual Desktop: Gain consolidated and per user session metrics help with smarter capacity planning.
- Faster detection for Azure Front Door and CDN failures: Get instant alerts for backend unavailability to maintain smooth content delivery.
- Auto discovery for Azure Key Vault resources: Automatically map keys, secrets, and certificates to remove manual steps and prevent expirations.
- Proactive Azure service quota: Track usage and utilization trends to avoid hitting limits that disrupt workloads.
- Automated Azure Data Factory recovery: Identify pipeline failures instantly and auto rerun from the last failed activity for uninterrupted workflows.
- Improved load balancer stability: Monitor backend pool health in real time and use predictive insights for future demand.
- Unified Azure Discovery Report: Gain a consolidated inventory of all subscriptions and resource groups for easier governance.

Google Cloud monitoring
Monitoring your Google Cloud setup is proactive management. Keep services reliable, costs under control, and operations smooth.
- Google Cloud quotas: Real-time quota consumption tracking with alerts to avoid hitting limits and prevent service interruption.
- Service account impersonation based authentication: Service Account Impersonation generates short-lived credentials that are valid only for a limited duration. This reduces the risk of misuse and ensures credentials are not stored permanently.
- Managed Instance Group: Gain visibility into health, performance, and scaling behavior of instance groups to improve resource utilization.
- Anthos cluster monitoring: Get cluster, node, and container level performance metrics and alerts to ensure stable functioning of Anthos clusters.
- Network Load Balancer: Know how much traffic your load balancers handle, monitor packet counts, latency metrics, and connection statistics to optimize your cloud infrastructure.
- Application Load Balancer: Track forwarding rules, internal metrics, and backend service performance to ensure optimal delivery of your web applications and APIs.
Oracle Cloud Infrastructure monitoring
Broader insight across networking, serverless, routing, gateways, and database services. New monitoring capabilities added to OCI this year include:
- Monitoring for OCI Functions: Track real-time metrics, execution performance, and error rates for serverless apps.
- OCI DRG connectivity: Monitor routes, attachments, and connectivity to prevent network misconfigurations.
- OCI Service Gateway: Track availability and configuration changes to maintain secure private service access.
- OCI Site-to-Site VPN: Follow tunnel performance, packet loss, and latency to ensure stable connectivity.
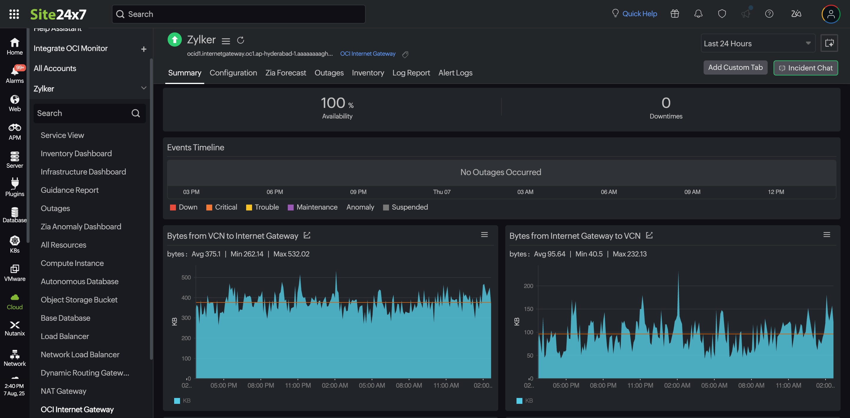
- OCI Internet Gateway: Detect abnormal traffic patterns, unused gateways, and configuration changes fast.

- OCI NAT Gateway: Monitor outbound connections and packet loss to reduce downtime risk.
- OCI Load Balancer: Gain end to end insights into traffic distribution, backend health, listener metrics, and latency.
- OCI Base Database Service: Get detailed performance metrics and real-time alerts for databases and pluggable databases.
In addition to the above integrations the following feature was also added:
- Topology View: Visualize compartments, regions, and services to understand relationships and spot issues.
Closing thoughts
This year brought steady growth across every cloud integration in Site24x7. The updates focused on giving teams clearer visibility, fewer blind spots, and faster ways to respond to issues across complex environments. As cloud systems continue to expand, the goal remains the same. Make it easier to understand what is happening, why it is happening, and how to keep everything running smoothly.
More updates are planned for 2026, and the focus remains on giving you clear insight and better control over your cloud environments. For more details on the features covered here, visit the Site24x7 What’s New page.
Comments (0)