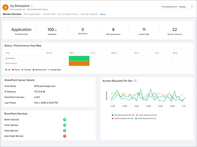
Diagnose effectively during failures and downtimes.
Anticipate and troubleshoot issues affecting the Office, Excel, and Access applications of your SharePoint server by gaining inputs on:
- Succeeded/failed timer jobs count
- Excel Calculation Service requests and sessions
- Front End requests per second
- Active queue length
- Transactions per second
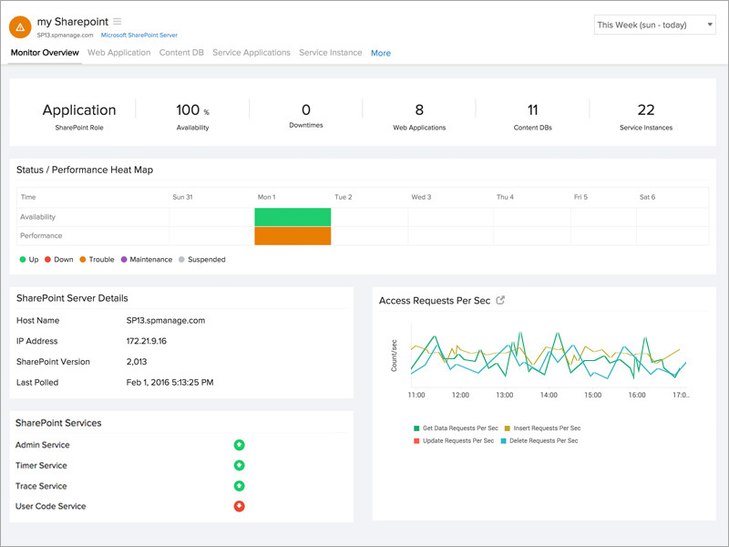
- Insert/delete/update requests per second

Manage your content database.
Obtain information on the disk space of your SharePoint content database. Get to know
- The current, warning, and maximum site count
- If your content database is up or down with our instant alerts

Know your web application.
Understand how your web application is mapped to every content database.
- Analyze the number of sites for every content database
- Observe the status of your web application
- Stay notified when your web application is down

Gather knowledge on various service applications.
Comprehensive data collected for service applications ASP stats, InfoPath Forms Services, Visio Web Access, and Publishing Cache stats.
- Transactions per second
- Current sessions
- Rejected requests
- Request processing time
- Cache hit ratio
- Error requests per second

Track your SharePoint service instances.
View and be updated on the various service instances running in your SharePoint server. Be instantly notified via email, voice call, or SMS when a particular service instance is offline.