by Elizebeth JB
Hi there!
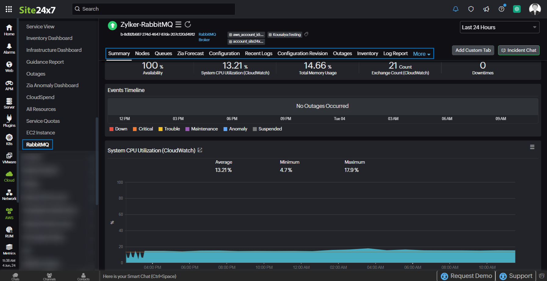
We're happy to inform you that Site24x7's AWS monitoring now supports Amazon MQ for RabbitMQ in addition to Amazon MQ for ActiveMQ monitoring. RabbitMQ is an open-source message broker that supports multiple protocols.
Site24x7's integration with RabbitMQ enables smooth operation of your message broker and helps avoid issues that could impact your applications.

By integrating your RabbitMQ with Site24x7, you can:
- Obtain comprehensive monitoring of your RabbitMQ environments and optimize your infrastructure performance and reliability.
- Gain insights about your monitor brokers, nodes, and queues.
- Achieve critical visibility into the data flow of all your queues and identify performance trends.
- Monitor every queue in your broker individually, and get immediate notifications in case of abnormal behavior.
Explore Site24x7's RabbitMQ integration today, and please leave your feedback in the comments!
Best,
The Site24x7 team
Like (1)
Reply
Replies (0)