We have rolled out Azure File Share Monitoring on Site24x7, and it's pretty powerful once you see what it tracks.
If your team relies on Azure File Shares, you probably know how painful it is not to have granular visibility into how they're actually performing. That changes today and now.
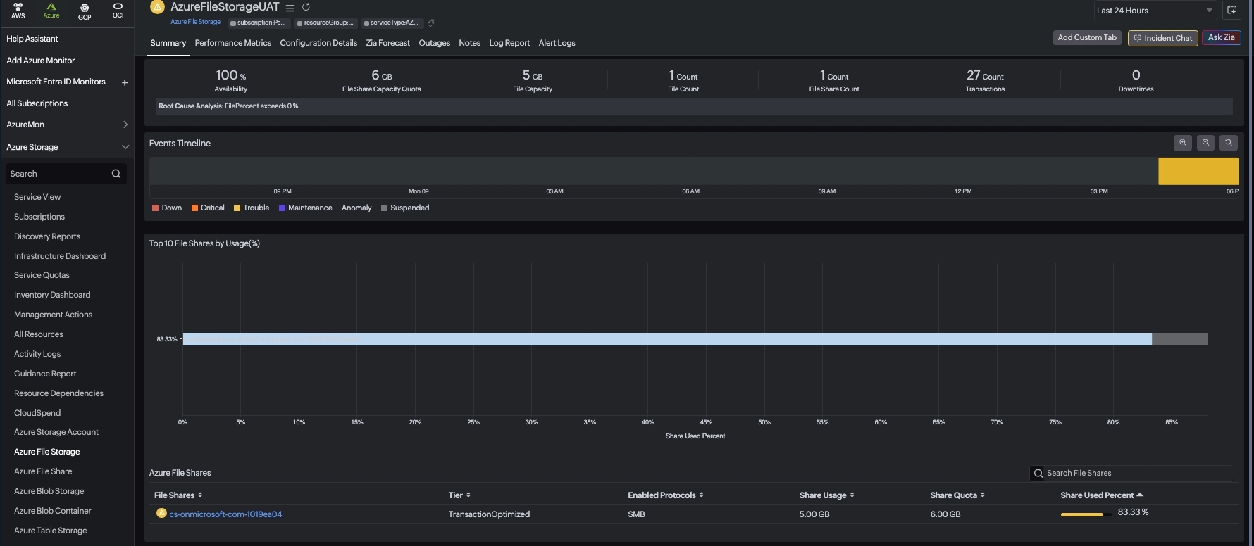
From today, you can view individual File Shares and configure alerts for the same. IT teams required visibility at an individual File Share level, which was missing everywhere. What you need is what you get, with Site24x7.

What you get
With data refresh every 3 hours, Site24x7 ensures your Azure File Share metrics are always up-to-date, giving IT teams the confidence to act on the latest insights. Even more compelling, File Share monitoring at this level of granularity is an unseen feature. From capacity and quota tracking to latency and availability, Site24x7 delivers visibility that others simply don’t.
You get updated metric data along with metadata like:
- Share Usage in GB: Monitor actual storage consumed to plan capacity and avoid unexpected over-usage.
- Share Quota: Track the maximum allocated limit to enforce governance and prevent uncontrolled growth.
- Share Used Percent: Measure utilization against quota to quickly identify nearing thresholds and act before disruptions.
Getting started is easy.
If you're already monitoring Azure resources on Site24x7, File Share monitoring can be enabled by opting for Azure File Storage and Azure Storage monitoring. Navigate to Azure File Share under Azure Storage Monitor. No re-setup is needed.

New to Azure monitoring on Site24x7? The setup guide walks you through it step by step.
Have questions or feedback on this integration? Drop them in the comments below. We'd love to hear how you're using it!
Like (1)
Reply
Replies (0)