by Elizebeth JB
Hi there!
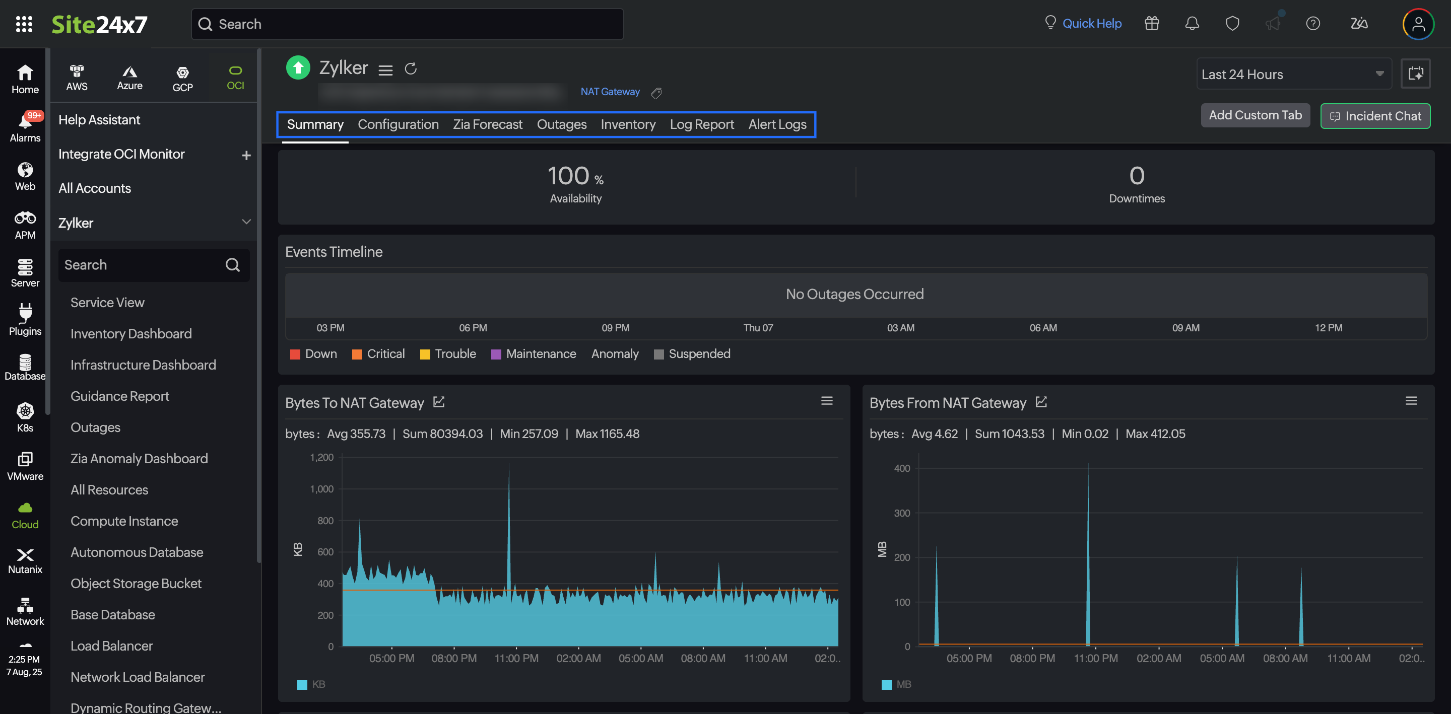
We’ve expanded our Oracle Cloud Infrastructure (OCI) monitoring with support for NAT Gateway, enabling you to monitor outbound internet traffic from private resources without public IPs.
With this integration, Site24x7 provides real-time visibility into how your NAT Gateways are being used, detect configuration issues early, and ensures uninterrupted access to the internet for critical workloads. This is especially useful when backend systems need to reach external endpoints securely, such as for pulling updates, syncing data, or accessing third-party services. A sudden traffic drop or packet loss can disrupt operations, and without visibility into the NAT Gateway, these issues are hard to trace.

Integrate your NAT Gateway with Site24x7 and leverage the following benefits:
- Centralized visibility: Track NAT Gateway metrics along with other OCI resources like compute instances, VCNs, and route tables.
- Proactive alerts: Set up thresholds and receive instant alerts on threshold breaches, enabling quick response to potential problems.
- Performance tracking: View key metrics like bytes in/out and active connections over time to understand usage trends.
- Troubleshooting support: Use historical data to identify when and where connectivity issues occurred.
With Site24x7’s NAT Gateway monitoring, you can stay ahead of potential problems and ensure reliable internet access for your private infrastructure.
Have thoughts or questions? Drop them in the comments below!
Regards,
The Site24x7 team
Like (0)
Reply
Replies (0)