by Elizebeth JB
Hi there!
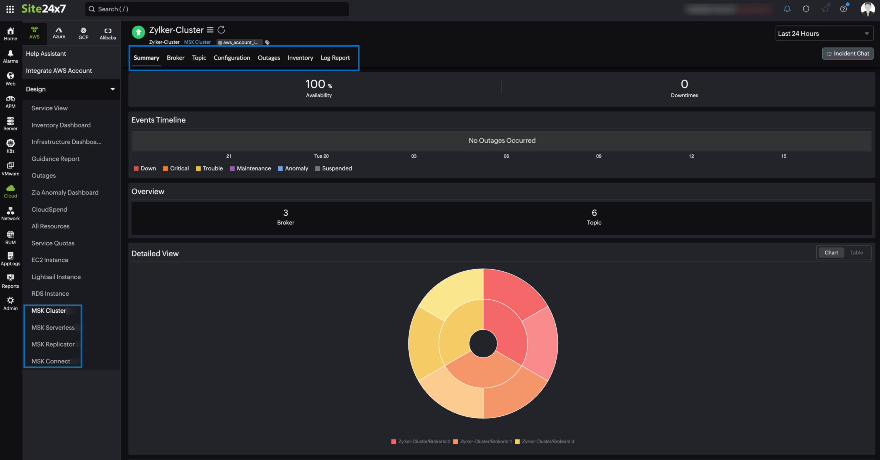
We're happy to inform you that Site24x7's AWS monitoring now supports Amazon Managed Streaming for Apache Kafka (Amazon MSK). Amazon MSK enables you to build and run applications that use Apache Kafka to process streaming data.
Obtain deep insights about your MSK clusters and gain complete control over your streaming infrastructure with the integration between Site24x7 and Amazon MSK. This integration also provides you with the following six monitors, so that you can effectively monitor your Kafka environment:
- MSK Cluster
- MSK Serverless
- MSK Replicator
- MSK Connect
- MSK Broker
- MSK Topic

On integrating your Amazon MSK with Site24x7:
- Obtain comprehensive monitoring of your Kafka environments and optimize your infrastructure performance and reliability.
- Gain insights about your monitor clusters, topics, brokers, connectors, replicators, and serverless components.
- Ensure replicator synchronization for consistent data replication across clusters.
- Achieve critical visibility into the data flow of all your topics and identify performance trends.
- Monitor every server in your cluster individually, and proactively get notified about abnormal behavior.
Explore Site24x7's Amazon MSK integration and leave your feedback in the comments.
Best,
The Site24x7 team
Like (1)
Reply
Replies (0)