by Jyotsna R
Hi there,
We're excited to introduce service level objectives (SLOs) in Site24x7, which will empower you to define, track, and manage the reliability of your services precisely.

Note: This feature is available only in the Enterprise plan.
How does it work?
With Site24x7's SLO feature, you can:
- Define SLOs for individual monitors or monitor groups to track performance consistently.
- Set evaluation periods and specify business hours to align with operational needs.
- Configure SLIs based on their type and evaluation method, assigning weightage to balance their impact on overall SLO results.
- Visualize performance through intuitive dashboards and receive alerts for error budgets, burn rates, and potential SLO breaches.
Use case
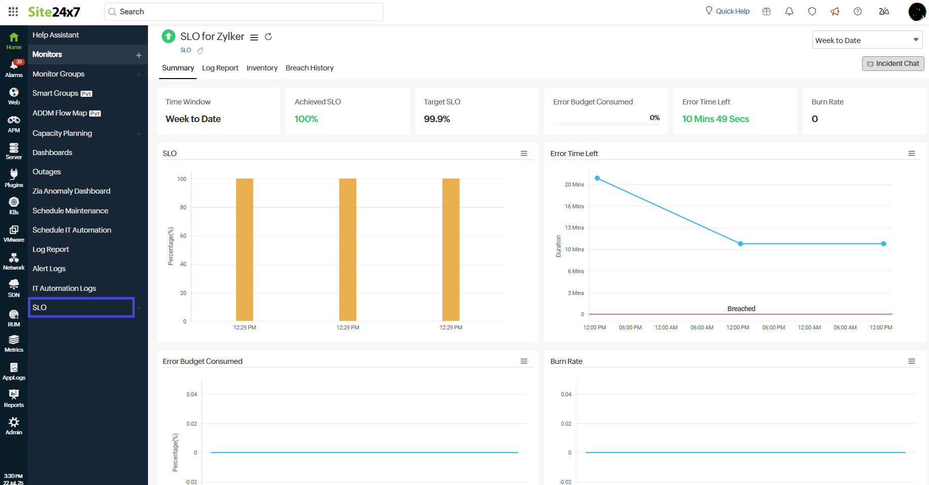
Zylker, an e-commerce platform, uses Site24x7's SLOs to maintain service reliability to provide better experience for customers. By defining SLOs based on key metrics from APM and network monitors, the team tracks issues such as slow checkout response times and high network latency.
Real-time SLO metrics like burn rate and error budget help them identify performance bottlenecks early. This proactive approach ensures the commitments are met, even during peak load periods.
Key benefits
- Enhanced reliability: Monitor and ensure service reliability by defining measurable performance goals based on SLIs.
- Proactive tracking: Receive real-time alerts to address potential issues before they impact end users.
- Data-driven decision-making: Leverage detailed reports to analyze historical SLO data and identify trends.

Start using SLOs in Site24x7 to proactively manage service reliability and meet your SLA goals with confidence.
For detailed guidance, refer to our comprehensive help documentation.
We appreciate your feedback; please share your thoughts and suggestions in the comments below.
Best regards,
The Site24x7 team
Like (0)
Reply
Replies (0)