by Subashree K
Greetings!
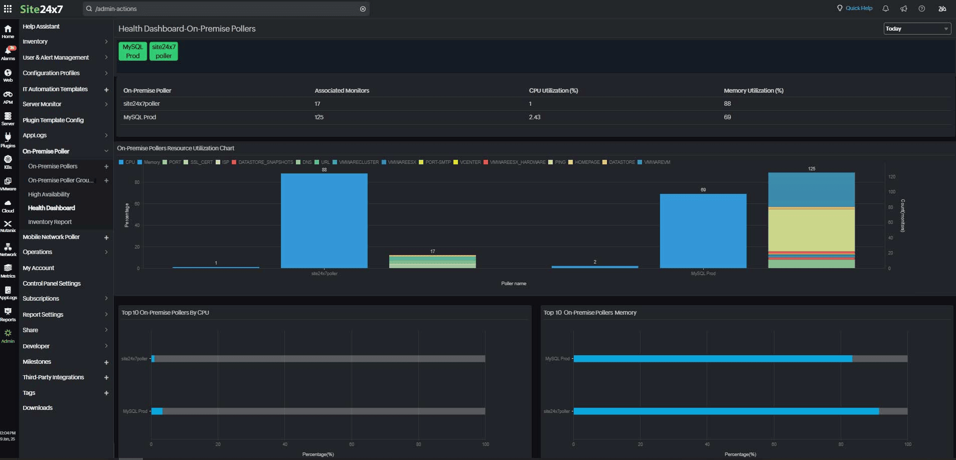
We are happy to introduce two new features: The Health Dashboard and the Inventory Report, which will assist you in effectively overseeing your On-Premise Pollers. Monitor performance, analyze resource usage, and view detailed insights of all On-Premise Pollers with the Health Dashboard and Inventory Report.
1. On-Premise Poller Health Dashboard
The Health Dashboard offers a comprehensive view of the resource usage of your On-Premise Pollers and their associated monitors. It also allows MSP admin to easily track every On-Premise Poller across customer groups, monitor key performance metrics, and generate reports for each customer group connected to an On-Premise Poller.

2. On-Premise Poller Inventory Report
With our Inventory Report, you can easily receive a thorough overview of your On-Premise Pollers. For each On-Premise Poller, this report offers useful information on hostnames, versions, statuses, CPU and memory use, and the number of related monitors.
The On-Premise Poller Health Dashboard and Inventory Report provide a unified solution to manage and optimize your monitoring setup. They help enhance efficiency, ensure seamless monitoring, and simplify reporting across customer groups.
Ready to explore these features? Log in to your Site24x7 account and start making the most of your On-Premise Pollers today!
Let us know how these updates enhance your monitoring experience—we’re here to help!
Happy monitoring!
The Site24x7 Team
Like (1)
Reply
Replies (0)