Understanding Kubernetes namespaces and how to monitor them with Site24x7

Kubernetes namespaces are a fundamental way of organizing your Kubernetes cluster resources to isolate groups of resources for specific needs. With better resource management, easy organization, robust security, and high scalability, Kubernetes namespaces help immensely in development, team handling, and application life cycle management.
Site24x7 offers a strong platform for monitoring your Kubernetes namespaces so you can gain granular visibility into the performance and health of your deployment. Try Site24x7 today.
What is a Kubernetes namespace?
Kubernetes namespaces are uniquely named, isolated spaces within a single Kubernetes cluster. Each namespace is a logical boundary within a cluster, and each has its own set of Pods, services, and objects, helping admins isolate and manage resources better. In a way, Kubernetes namespaces are virtual clusters within a Kubernetes cluster.
Think of namespaces as apartments within a building. Each apartment has its own rules, occupants (Pods), and amenities (resources) that are independent of those of other apartments in the same building (cluster). Also, apartments come with privacy and security through isolation and can share resources in an isolated way while connecting to common building services, too. Namespaces are thus virtual clusters within a physical cluster in Kubernetes. Each namespace has its own set of rules and configurations, making the whole cluster, or the Kubernetes deployment, easier to manage.
How are namespaces made, and why?
When your Kubernetes cluster is small, you can handle it without a proper structure as you know what is where. But it gets tougher when you scale up to hundreds of Pods and thousands of containers; that calls for an organized approach to labeling—or, rather, naming your spaces. When a Kubernetes cluster gets created, three default namespaces—default, kube-system, and kube-public—are created, and objects are created within them.
While kube-system is reserved for the Kubernetes engine itself, and kube-public is used to store publicly available data such as cluster information, default is the namespace available to create your apps and services. A namespace can be easily created via a command (kubectl create namespace testing) or a YAML configuration file.
Namespaces help you compartmentalize and separate resources, making it easier to manage and control the whole cluster effectively. As you scale up, several teams handling your Kubernetes infrastructure can use namespaces to work better with role-based, secure, isolated access to resources within budgets.
How do IT admins use Kubernetes namespaces?
IT administrators use namespaces to separate different environments (like development, testing, and production environments) or to isolate specific workloads or applications to avoid naming conflicts. They also give specific access to multiple teams to maintain a more streamlined, efficient system.
7 key benefits of using Kubernetes namespaces
- The clear isolation of teams per project allows them to work securely within the environments of their namespaces without impacting other teams. Such multi-tenant access controls for teams sharing a single cluster can put an end to system-wide crashes.
- Strong access management with role-based access controls limits irrelevant users from breaching systems and processes specific to namespaces, helping you manage critical projects well.
- Easy resource control through setting quotas for each team according to its requirements results in better accountability and cost control. Teams can be allotted specific CPU and memory resources according to the scope of their activities.
- Phased cluster separation for the software development cycle (with earmarked namespaces for development, testing, and deployment) helps you stay organized.
- Granular security is achieved by controlling the scope of access for IT teams and making security policies easy to apply at each namespace level.
- Effortless cluster scaling through resource redistribution across namespaces cuts the risk of confusion due to resource contention.
- Quick prototyping is used for experimentation and developing new applications. It also minimizes setup friction and helps new employees learn the system.
Challenges of Kubernetes namespaces
Security issues: Though namespaces help organizations and provide better isolation, they are just namesakes, which means that they don't automatically guarantee security boundaries. This requires Kubernetes admins to manage dedicated security mechanisms alongside namespaces to ensure robust, cluster-wide security across all clusters.
Namespace gluts: If you do not manage your namespaces well, you could end up creating a lot of namespaces that fragment your Kubernetes infrastructure, make it less efficient, and lead to silos and blind spots that limit its overall flexibility.
Best practices in namespace management
Minimalism: Don't create namespaces unnecessarily just because the feature exists.
Thinking beyond the default: Kubernetes intends for admins to create namespaces for specific tasks rather than rely on default namespaces to run everything. If you have a production-scale Kubernetes cluster, create well-defined namespaces immediately.
Organization: Create a self-explanatory, easy-to-remember, logical naming system for each namespace to rule out any confusion. Be mindful of your resource placement by consistently using the -n flag with kubectl commands to refer to a specific namespace, even if it is the default namespace. As each project has its own life cycle, don't mix development resources with production resources. A good way to organize is to split your cluster into development, staging, and production environments.
Setting context: Use kubectl config set-context to change from the default namespace to another of your choice and ensure clear namespace selection while working.
Monitoring Kubernetes namespaces

Resource optimization: Monitoring namespace resource limits helps teams track resource consumption patterns, optimize resource allocation, and identify potential bottlenecks.
Cost control: In multi-tenant environments, namespace tracking helps in chargeback and cost allocation based on individual namespace usage.
Risk isolation: Monitoring namespaces can expose anomalous activities within a specific namespace. Therefore, namespace monitoring helps you isolate security risks and prevent them from spreading.
Faster troubleshooting: Namespace monitoring facilitates faster root cause analysis and resolution by tracking the root causes of events within a particular namespace.

How Site24x7 helps

Site24x7 provides a complete Kubernetes observability solution that covers the entire spectrum of monitoring your Kubernetes infrastructure and monitoring applications running in Kubernetes environments. Here's how Site24x7 facilitates namespace monitoring:
Easy setup: Once you add a Kubernetes monitor and provide your cluster credentials, Site24x7 seamlessly integrates with major cloud Kubernetes providers (Microsoft Azure Kubernetes Service, Amazon Elastic Kubernetes Service, and Google Kubernetes Engine) and self-managed clusters.
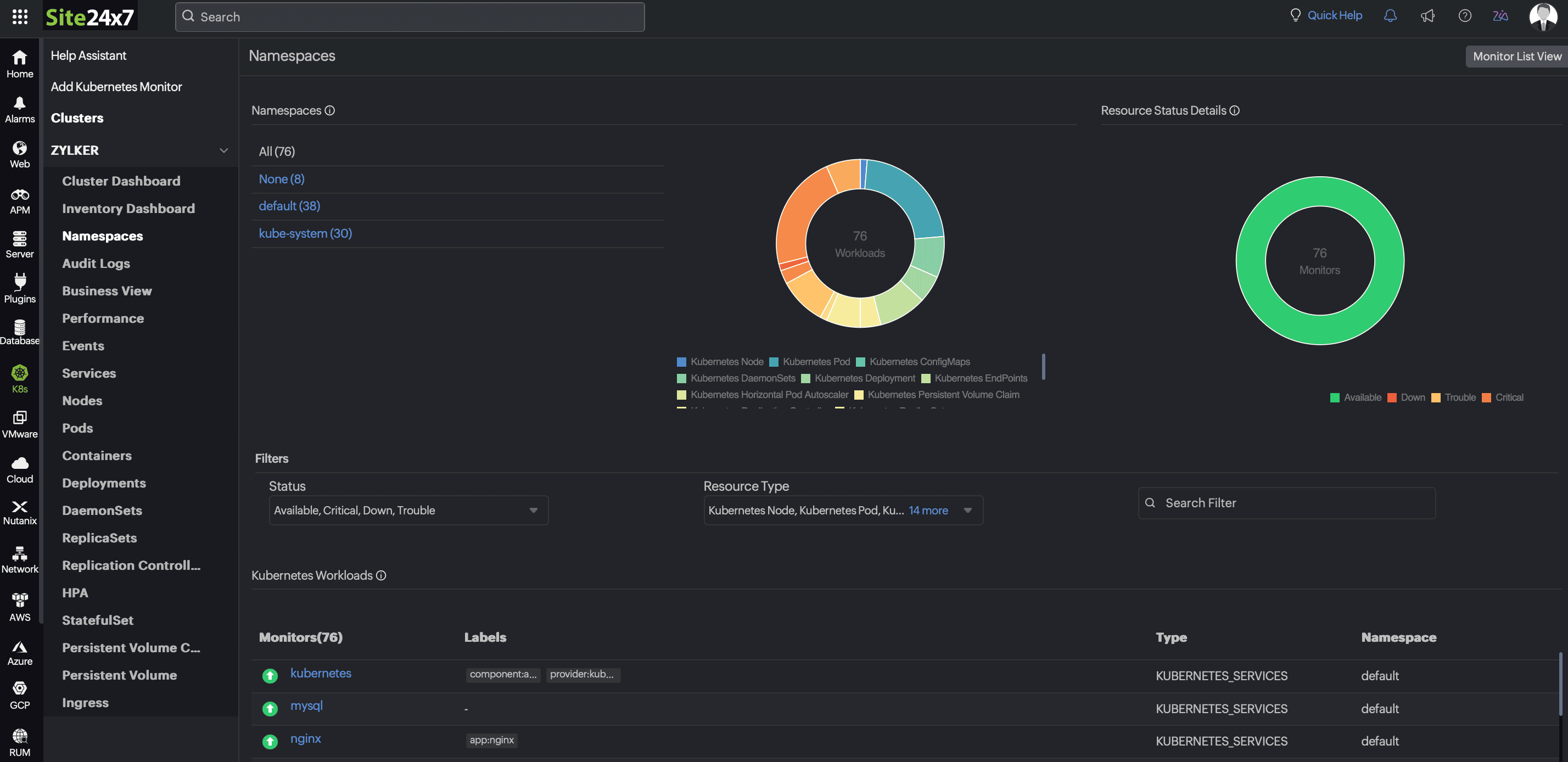
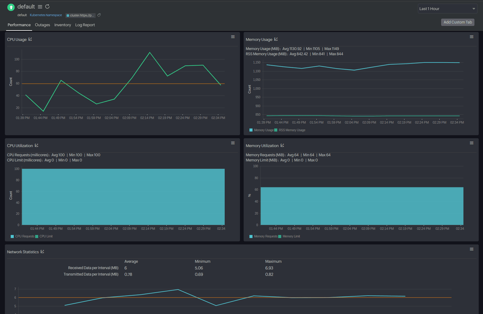
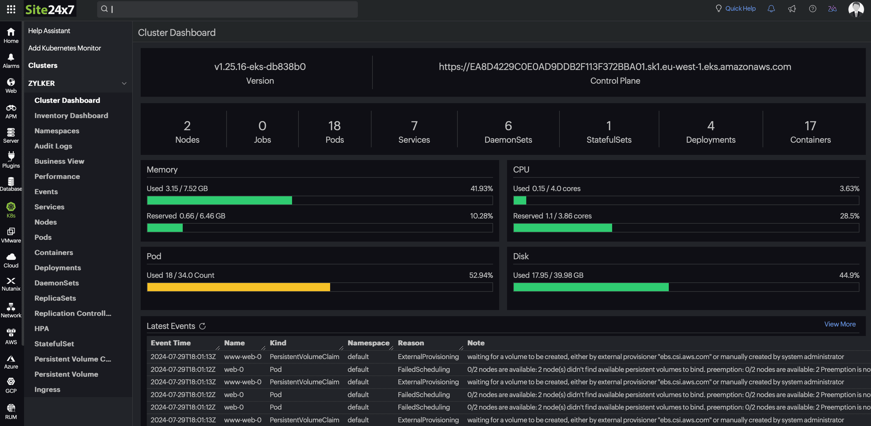
Automated discovery: Site24x7 automatically discovers namespaces in your Kubernetes cluster and begins collecting a wide range of Kubernetes metrics, such as the overall status, number of Pods, and resource utilization (CPU and memory utilization). It also helps you view Pod statuses, perform restarts, and track consumption against resource quotas.
Kubernetes events: With Site24x7, you can track namespace-specific events to pinpoint deployment issues or configuration changes.
Customizable dashboards: You can build granular dashboards to visualize namespace-level metrics, analyze historical trends, establish baselines, and gain deep visibility.
Resource quota monitoring: Site24x7 makes it easy to monitor the current usage and limits of your resources per namespace so you can manage resource consumption within each cluster, optimize usage, cut costs, and plan capacity better.
Alerting and anomaly detection: You can configure threshold-based alerts to get instant notifications about incidents, spikes, and resource saturation. Site24x7's AIOps helps unearth deviations from seemingly normal patterns.
Forecasting: With Site24x7, you can forecast potential incidents days ahead of time by studying the trends against your customized thresholds for crucial metrics such as CPU and memory usage at three levels: Nodes, Pods, and clusters.
Root cause analysis: Site24x7 helps you drill down to namespace metrics, events, and logs and correlate issues for a faster troubleshooting experience.

Kubernetes namespaces are a fundamental way of organizing your Kubernetes cluster resources to isolate groups of resources for specific needs. With better resource management, easy organization, robust security, and high scalability, Kubernetes namespaces help immensely in development, team handling, and application life cycle management.
Site24x7 offers a strong platform for Kubernetes monitoring so you can gain granular visibility into the performance and health of your deployment. Try Site24x7 today.