14 benefits of using Site24x7 in Kubernetes observability

Launched in June 2014 as an open-source container orchestration software, Kubernetes is now ten years old. Being increasingly adopted by organizations of all sizes, Kubernetes has today become an essential part of the IT landscape. Kubernetes now completes the modern IT picture, along with Linux, the cloud, and containers that form the backbone of how most IT applications are developed and delivered.
With its dynamic and distributed nature, Kubernetes also presents unique challenges for IT teams who have to make sense of happenings amid the platform's ephemerality and interconnections. Having a comprehensive Kubernetes observability tool goes a long way in tackling these challenges by ensuring the right metrics, traces, and logs are captured throughout an application's life cycle within Kubernetes environments.

If you are an IT team running applications on Kubernetes environments, whether on the public cloud or on-premises, don't let these challenges undermine the significant benefits you can gain.

Site24x7 offers the following benefits to help you overcome the challenges associated with Kubernetes:
- Optimize your cloud-native container app deployments with Site24x7's Kubernetes monitoring platform to get real-time insights, troubleshoot issues swiftly, and ensure optimal performance for your customers.
- Enhance your customer experience with Site24x7's deep dive into Kubernetes health. Spot and eliminate issues before they impact users. Monitor resource utilization, identify bottlenecks, and deliver unparalleled service.
- Easily deploy the Site24x7 agent in minutes and instantly auto-discover all your workloads, including nodes, pods, deployments, Horizontal Pod Autoscaler (HPA), DaemonSets, and ReplicaSets.

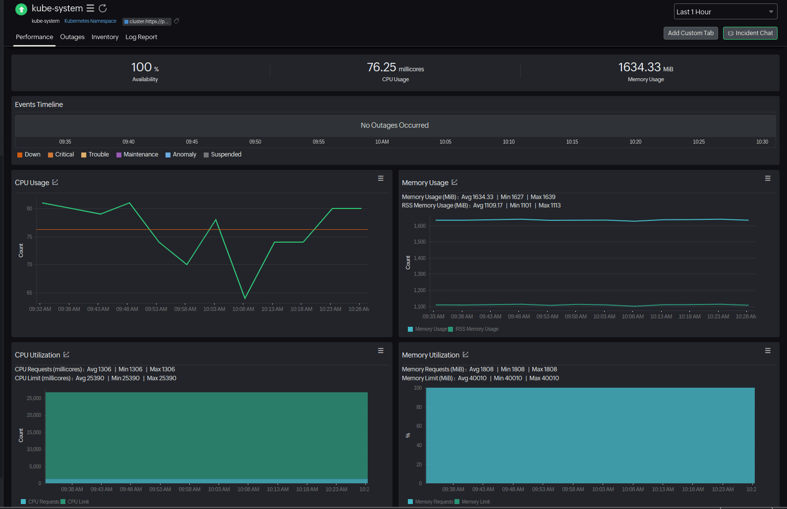
- Get in-depth Cluster Level Metrics with a live view of all components in your entire cluster. Use Site24x7's Health Dashboard for an overview of your cluster and subsequent dashboards at the node, pod, and container levels.

- Baseline your pods by determining their usage limits to prevent overuse, latency, and crashes.
- Maximize resource utilization to increase efficiency and continuously optimize by limiting unnecessary pod spawning, thereby cutting costs.
- Ensure the smooth functioning of your applications with detailed dashboards and reports (including inventory reports), and troubleshoot with RCA when downtime occurs.
- Label and assign resource tags to create well-organized views of your deployments across cluster, node, pod, and container levels. Events help detect anomalies early for fast and efficient troubleshooting.
- Set threshold-based alerts to receive only the alerts that matter through the channels of your choice, avoiding alert fatigue.
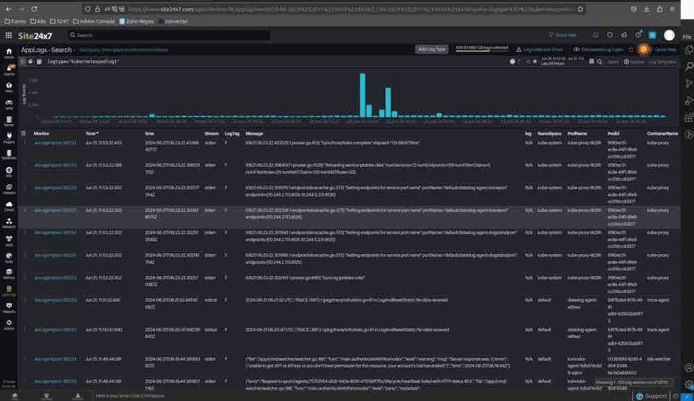
- Logging helps you drill down on activities in your Kubernetes environment across both on-premises and cloud environments to query and spot issues instantly.

- Namespace-level reporting by Site24x7 helps IT admins grasp the complete picture of their resource usage in a comprehensive, aggregated manner.
- Identify unusual patterns in your Kubernetes deployments from the infrastructure level to the container level.
- Avoid pod failures by ensuring application stability and using automatic recovery actions through automation. Identify discrepancies between the desired state and the actual state of pods early, and check for overloading and exhaustion.
- As an AI-powered Kubernetes observability platform, Site24x7 also comes with AIOps on board to proactively detect Kubernetes anomalies, identify terminated pods in worker nodes, and spot vulnerabilities and malicious trends to fine-tune your applications and achieve high uptime and efficiency for your deployments.
Beyond Kubernetes: Site24x7 observes your entire IT stack
Site24x7 enables effective management of your Kubernetes cluster and application health, ensuring exceptional customer experiences. With real-time insights and swift issue troubleshooting, you can optimize your cloud-native container app deployments and guarantee optimal performance for your customers. By examining the health of your Kubernetes deployments, Site24x7 helps you identify and resolve issues before they affect users. It also monitors resource utilization, identifies bottlenecks, and delivers unparalleled application performance.
Site24x7's Kubernetes observability tool provides contextual insights into metrics, events, logs, and traces from one place. It has auto-resolving capabilities and over 150 plugin integrations. The tool covers your entire IT stack, including Kubernetes deployments, and provides a centralized logging system with over 100 log types. Site24x7 enables effective management and troubleshooting of your Kubernetes cluster to monitor application health and ensure an exceptional customer experience.
Comments (0)